建立 的安全防護系統為褐煤烘干機的高效運轉打下基礎,東鼎褐煤烘干機干燥系統的安全防護主要分為設備運行安全與物料干燥安全兩大類,針對設備運行安全防護,煤粉噴燃爐爐膛溫度為在線監控,并采取冗余設計監測方式,監測信息進入PLC自控系統,隨時調節熱風爐運行情況,避免因爐膛溫度不穩定對系統造成損害或影響生產。
1、熱風爐爐頂合適位置設計短路煙囪,在系統停機后爐膛內的熱量散發及爐膛保護起到積極作用。
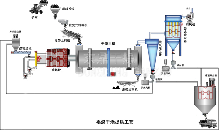
2、滾筒熱風進口處及尾氣出口均設置有溫度傳感器,以隨時監控系統內的熱風情況,并根據檢測信息在線調整干燥系統運行情況。
3、在滾筒熱煙氣進口火道處設置可燃氣體在線檢測系統及氧濃度檢測,根據檢測結果調整熱風爐的供風量,以調整熱煙氣系統的過量空氣系數,避免滾筒內熱煙氣中可燃氣體與氧濃度超標。在滾筒進料口處采取密閉刮板進料機進料,阻斷干燥系統常見及 大的漏風因素,降低過量無效冷風進入干燥滾筒,消除該因素對干燥系統干燥效果以及安全防護的影響,提高滾筒內物料與熱煙氣的熱交換強度。
4、為保證物料干燥時的安全,滾筒尾氣出口處設置可燃氣體監測系統,以在線檢測干燥系統運行中物料變性情況,避免因滾筒內溫度過高或供料系統供料不足造成的物料燃燒現象。監測系統測得的數據進入PLC自控系統,以根據生產情況隨時調整各分系統,保證系統運行正常與運行安全。
5、滾筒后端及尾氣管道處設置防爆門,所配套的袋式除塵器均采用防爆型,且整套設備配置氮氣制備系統以及CO2保護系統,從多方面考慮,降低安全隱患,提高設備的安全運行系數。
6、整套干燥系統配套的電控系統對需要調速的電機均采用變頻器控制,以根據運行情況調整至需要的速度,同時變頻器根據轉速及負荷的不同起到節能降耗的作用。無需調頻的電機功率超過22kw均采用軟啟動器進行啟動,以降低對供電系統的沖擊。其它電機均采用電機智能保護器進行電機運行安全保護。
7、所有運轉設備均設置有安全防護罩或安全護欄,并作出醒目標識,避免操作人員誤入安全防護區域;所有高度高于1.5米的平臺、走廊及操作工位均設置安全護欄、人梯及操作平臺,以避免安全事故的發生。
由內而外,層層防護東鼎褐煤烘干機生產線給您帶來 佳的使用效果。
